Overview:
You can now measure how well Conversation SLAs are being met with the new SLA Performance Dashboard. While SLAs helped define response time expectations, there was no clear visibility into performance. This made it difficult to understand where delays were happening or how consistently SLAs were being met. This dashboard brings all of that into one place, giving you clear visibility into response times, SLA adherence, and overall performance trends.
What’s New?
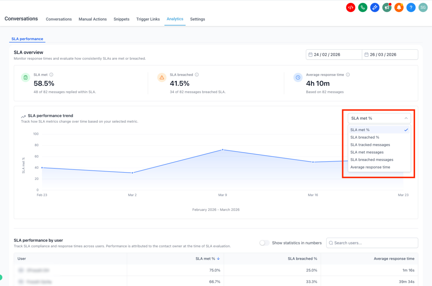
The SLA Performance Dashboard provides a comprehensive view of SLA adherence across messages, users, and channels. You can now see how many messages meet or breach SLAs, understand average response times, and track trends over time to identify patterns. The dashboard also breaks down performance at a user and channel level, making it easier to pinpoint where improvements are needed.
How to Use
- Go to Conversations → Analytics → SLA Performance and select a time range using the available filters.

- Select a time range and review the overview for overall SLA performance

- Use the trend chart dropdown to switch metrics

- Analyze user and channel reports. Use sorting and filters to drill into specific insights

Note
- Only messages with completed SLA evaluation (met or breached) are included in reports
- Conversations marked as read without a reply are excluded
- SLA performance is attributed to the assigned user at the time of evaluation
- Only Admins can access SLA Performance reports. Data for SLA Performance Dashboard is available starting March 23, 2026.
You can enable this feature from Labs - Conversations SLA Performance Dashboard. This feature is available only on the New Conversations interface. To enable the new interface, turn on CRM Redesign: Conversations and Contacts Page(Beta) from Labs.
Was this article helpful?
That’s Great!
Thank you for your feedback
Sorry! We couldn't be helpful
Thank you for your feedback
Feedback sent
We appreciate your effort and will try to fix the article